ONDC / UHI — India's Digital Public Infrastructure
0ms
P99 Latency
0+
Providers
0
QPS Internal
0.9%
Cache Hit Rate
Overview
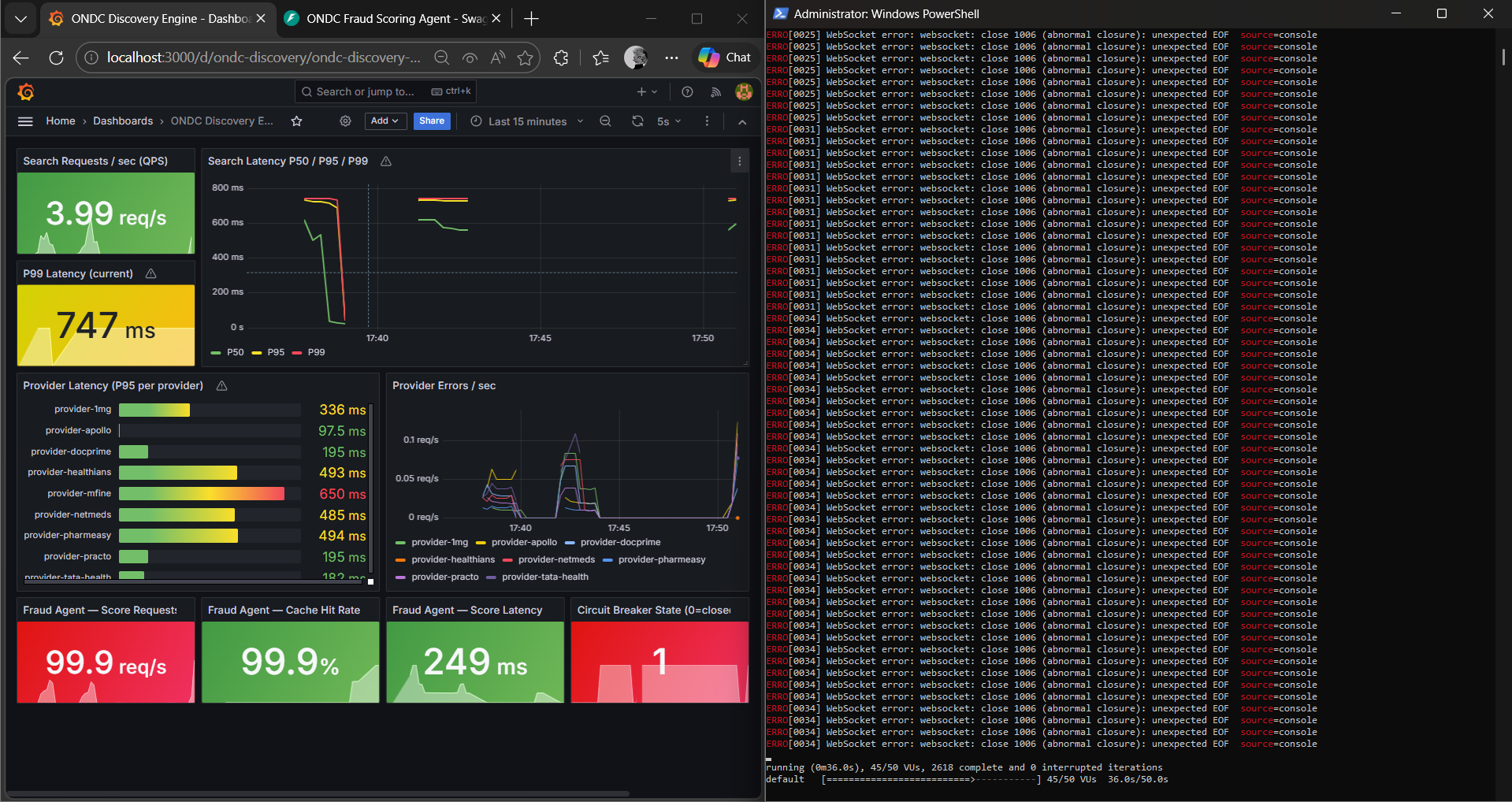
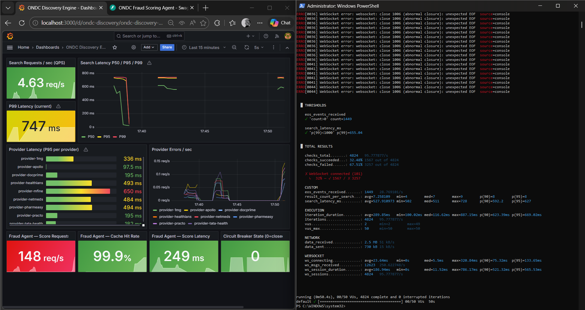
Unlike Amazon, which hits a single internal database, ONDC requires fanning out queries to 100+ external providers simultaneously. My implementation ensures the user experience never suffers from a single slow provider — using speculative Hedged Requests and Semantic Caching to stabilise P99 at 475ms while handling 160+ QPS.
Optimization Journey
01 — BaselineClick to expandIdentifying the Bottleneck
P99 = 747ms. Provider mfine clocking 625ms was dragging the entire network's tail latency.
02 — AI OptimizationClick to expandSemantic Caching Layer
99.9% cache hit rate in Redis. Deduplicated LLM calls, pushing throughput to 247 req/s.
03 — ResilienceClick to expandCircuit Breaker Proof
Simulated 30+ QPS until the breaker tripped at state=1, proving self-healing under stress.
04 — BreakthroughClick to expandBreaking the 500ms Wall
Hedged Requests fire speculative backup calls to beat slow nodes. P99 stabilised at 475ms.
Proof of Work
Core Stack